阿瓦隆矿机系列(无卡树莓派)通用调试操作教程
1、设置矿机及树莓派,矿机连接运行,请照下图连接矿机及相应固件树莓派连接上网线,通网、通电开机即可

2、树莓派后台设置(IP设置),
给矿机接通电源开机之后,打开与矿机在同一个路由器下的电脑上的浏览器;在浏览器网址栏里输入树莓派默认IP,进入阿瓦隆矿机控制界面。(注:操作前需确认路由器IP是否与矿机相同网段,如果不是,需修改成相同网段才能进入后台)

3、点击Login按钮,默认密码为空,可直接登录。进入如下界面:

4、点击【Configuration】进入矿池配置;注意的是最好把3个矿池填满,因为万一第一个掉线,矿机可以自动切换到第二、第三矿池,不至于让矿机不工作

5、点击左下角的【Sava&Apply】保存;配置完成

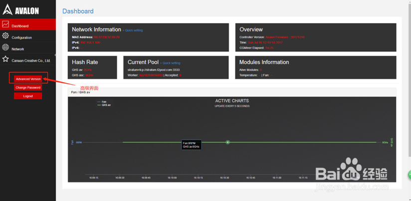
6、点击【advanced Version】,进入高级界面;
在高级界面,找到【CGminer Status】机器参数界面,即可了解机器运行详细参数;

阅读量:23
阅读量:117
阅读量:89
阅读量:86
阅读量:179